你的位置: 首页 > 电工知识 > 电工基础

电工最常见电路_电工常见电路接线图_电工最常见电路的实物接线图集

2017-02-06 12:46:37 | 人围观 | 评论:

电工学习网为大家整理:电工最常见电路_电工常见电路接线图_电工最常见电路的实物接线图_电工最常见电路实物图集,电工们,看看吧,懂不懂得都学学,对自己也有好处,都学会就是高手了。
一、日光灯类:



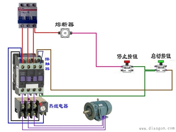
 二、断路器、接触器控制回路:



 三、电动机



 延时


 四:热电偶



 五、电能表



 六、其他

点击链接查看更多电工最常见电路图

http://www.diangon.com/diangong-114-1.html





标签: